유튜브 채널 거래

  • 신규
    • 공유링크 복사
      [구독자 4.7만] 20-50대까지 구독자 다양, 여러 쇼츠 주제로 확장 가능합니다.
    • 4,700,000원
    • 구독자(팔로워) 47,000명
    • 거래상태
    • 판매중
    • 구독자 국가
    • 국내/해외
    • 구독자 성비
    • 남성 60% / 여성 40%
    • 수익창출 여부
    • 판매자 연락처
    • https://open.kakao.com/o/sarRFrri
    • 거래안심지수
    • 70%

    상세정보

    안녕하세요.

    쇼츠 채널이고 구독자수는 4.7만입니다. 


    저작권/커뮤니티 신고 여부 없습니다. (저작권 음원 사용으로 일부 국가 노출 제한 된적 1번 있습니다)

    2차 수익 창출 가능하고, 쇼츠 주제는 다양하게 관리해왔습니다. 쇼핑/감동/게임 등.

    여러 주제로 확장 가능하십니다. 

    채널이 많아서 정리를 좀 하려고 합니다. 

    금액은 470만원이고 관심 있으신 분들은 오픈카톡으로 연락주세요! 

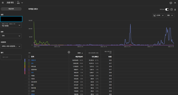
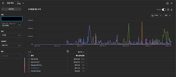
    연락 전 지수 확인하실 수 있도록 자료 올려드립니다 (시청자 성별은 남성 60%, 국가는 대한민국 62%/인도20%입니다. 누적수익은 1100만원입니다.


    ffc7f7b4ce6004f9d4ea6ead6b9f1cf9_1776760279_3575.png
    ffc7f7b4ce6004f9d4ea6ead6b9f1cf9_1776760279_3999.png
    ffc7f7b4ce6004f9d4ea6ead6b9f1cf9_1776760279_4528.png
    ffc7f7b4ce6004f9d4ea6ead6b9f1cf9_1776760279_5147.png
     

    관심 있으신 분들은 아래로 연락주세요~ 

    https://open.kakao.com/o/sarRFrri

      댓글목록

      등록된 댓글이 없습니다.